随着国内小水电站绿色改造和生态流量监管项目的不断开展,3377体育(中国)科技有限公司官网结合公司多个水电站项目经验与自身核心技术优势,研发了HZInfo3000-EF生态流量智慧监管平台,通过调控流量可解决因生态流水得不到满足而导致的河段减水、脱水甚至干涸问题,并保护河流生态环境,推动水资源科学、合理、有序开发和可持续利用,有效提升水利现代化管理效率。
系统概述
该平台基于传感器、物联网、计算机监控等技术,实时采集、传输和监控生态下泄流量数据、图片、视频等关键信息,自动统计分析下泄生态流量变化情况,实现问题发现、预警、跟踪、处置全过程自动监管。
主要功能
基础信息管理(静态数据):系统提供流域、区域、监测站等相关信息管理。
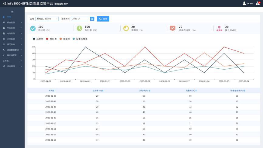
综合监控(动态数据):包括GIS监视,视频监视,数据监视等。
统计分析:包括生态流量过程线,流量报表、电量报表等。
考核管理:可设定考核对象,实时考核,对考核结果进行分析,方便决策,且可与其他平台共享。
智能分析:通过智慧生态一张图将河域、区域的生态信息以专题图的方式在地图上渲染出来,并通过用户交互深入了解各种监测点的生态信息。利用AI技术完成自动智能识别和分析功能。
支持手机APP:基于安卓系统/IOS系统开发,主要为系统各级使用人员提供移动办公服务。通过手机APP随时查看各市级行政区域生态流量达标数据,同时可以查看各站址下泄流量实时数据与历史数据。
系统管理:包括用户管理、角色管理、权限管理、日志管理等功能。
通知公告:可发布政策法规、系统使用规范、相关新闻报道等。
平台特点
遵循“兴利服从防洪、区域服从流域、电调服从水调”原则,HZInfo3000-EF生态流量智慧监管平台可实现流域生态流量协同调度和长效监督,实现市级行政区域、河流、水电站和闸门等管理单位生态流量自动考核、监测和分析,促进区域绿色可持续健康发展。


